FusionInsight Manager入门指导
更新时间 2024-12-06 13:54:24
最近更新时间: 2024-12-06 13:54:24
本章节主要介绍翼MapReduce的FusionInsight Manager操作。
概述
MRS为用户提供海量数据的管理及分析功能,快速从结构化和非结构化的海量数据中挖掘您所需要的价值数据。开源组件结构复杂,安装、配置、管理过程费时费力,使用FusionInsight Manager将为您提供企业级的集群的统一管理平台:
- 提供集群状态的监控功能,您能快速掌握服务及主机的运行状态。
- 提供图形化的指标监控及定制,您能及时的获取系统的关键信息。
- 提供服务属性的配置功能,满足您实际业务的性能需求。
- 提供集群、服务、角色实例的操作功能,满足您一键启停等操作需求。
- 提供权限管理及审计功能,您能设置访问控制及管理操作日志。
浏览器支持能力
- Google Chrome
推荐使用Google Chrome 93~95版本。
- Microsoft Edge
支持Windows 10系统自带的Microsoft Edge浏览器。

说明推荐使用Windows平台的浏览器访问FusionInsight Manager。
系统界面简介
FusionInsight Manager提供统一的集群管理平台,帮助您快捷、直观的完成集群的运行维护。
详见下图:FusionInsight Manager系统界面


界面最上方为操作栏,中部为显示区,最下方为任务栏。
操作栏各操作入口的详细功能如下表所示。
界面操作入口功能描述
| 入口 | 功能描述 |
|---|---|
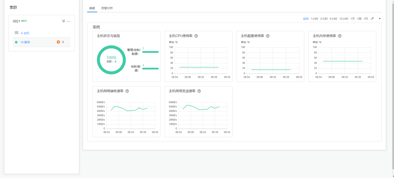
| 主页 | 提供柱状图、折线图、表格等多种图表方式展示集群的主要监控指标、主机的状态统计。您可以定制关键监控信息面板,并拖动到任意位置。系统概览支持数据自动刷新,请参见主页。 |
| 集群 | 提供各集群内服务监控、服务操作向导以及服务配置,帮助您对服务进行统一管理。请参见集群管理。 |
| 主机 | 提供主机监控、主机操作向导,帮助您对主机进行统一管理。请参见主机。 |
| 运维 | 提供告警查询、告警处理指导功能。帮助您及时发现产品故障及潜在隐患,并进行定位排除,以保证系统正常运行。请参见运维。 |
| 审计 | 提供审计日志查询及导出功能。帮助您查阅所有用户活动及操作。请参见审计。 |
| 租户资源 | 提供统一租户管理平台。请参见租户资源。 |
| 系统 | 提供对FusionInsight Manager的系统管理设置,例如用户权限设置。请参见系统设置。 |